AI Intelligence provides a complete, data-driven view of your practice’s performance across calls, opportunities, call handling, task management, and location-level metrics.
This article gives a high-level overview of each dashboard before you explore the detailed guides for every section.
Start the Guided Walkthrough (recommended)
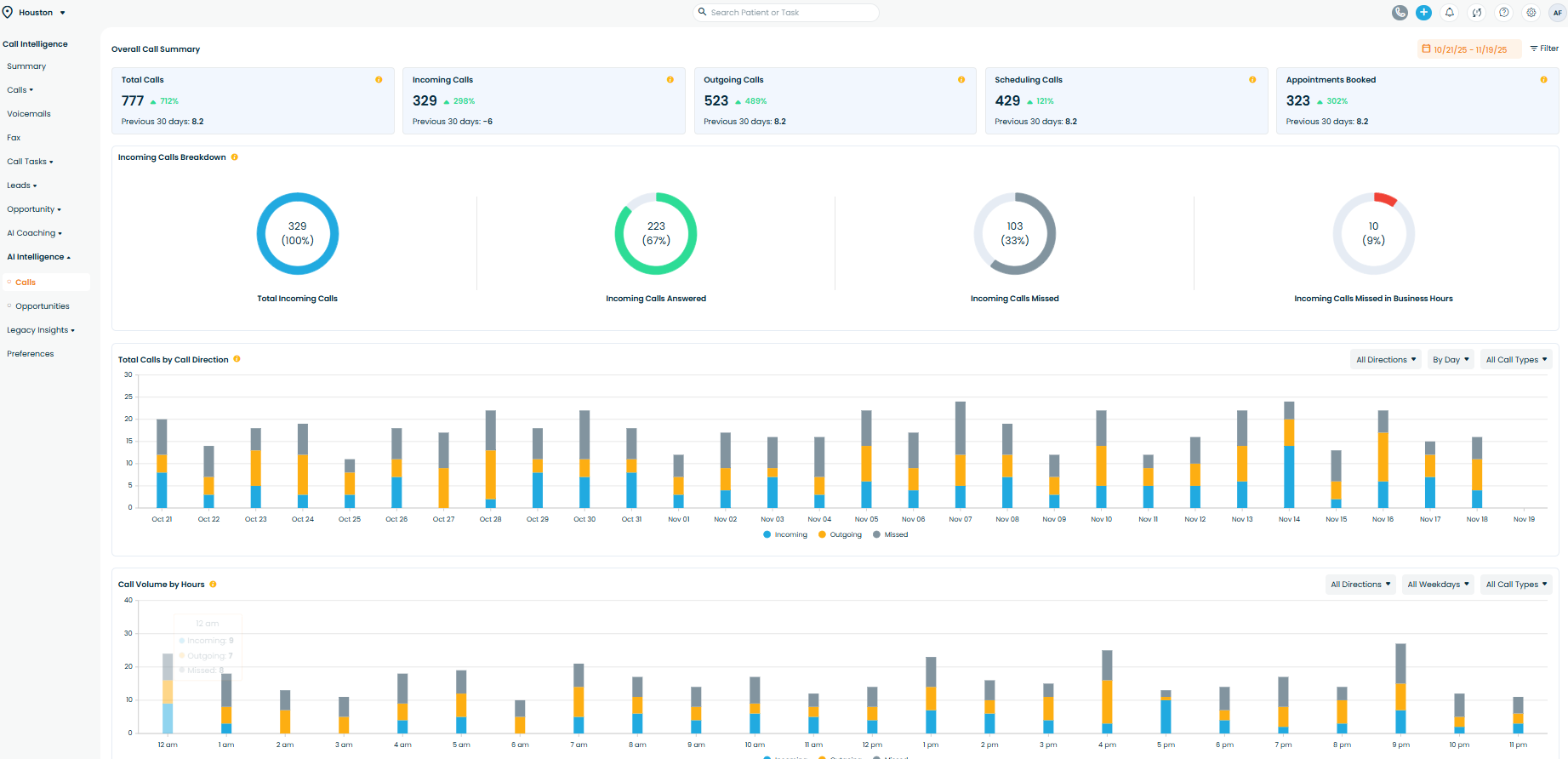
1. Call Analytics
What this section shows:
- Total incoming, outgoing, and missed calls
- Peak call hours and daily volume trends
- Missed call recovery and scheduling conversion
- Call type distribution
- New patient calls by marketing source
Why this matters:
Helps practices identify call-handling bottlenecks, staffing gaps, and marketing source performance.

Learn more about this section: Call Analytics - Full Guide
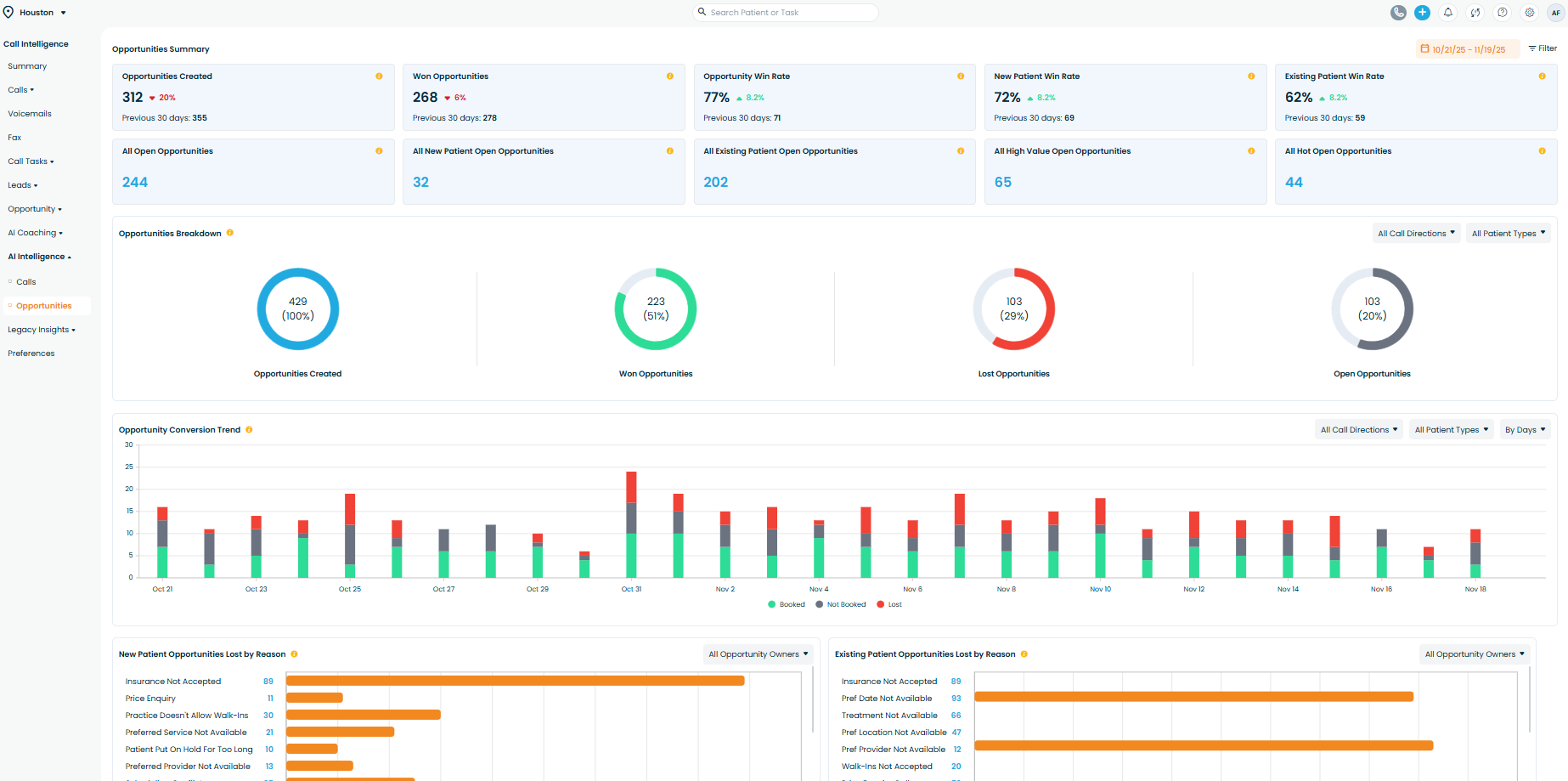
2. Opportunities
What this section shows:
- Total scheduling opportunities and win rate
- Breakdown of open, won, and lost opportunities
- Conversion trends by user and appointment type
- Lost opportunity reasons (new vs. existing)
- High-value and hot opportunities
Why this matters:
Shows how effectively the practice converts callers into scheduled appointments—and where revenue is lost.

Learn more about this section: Opportunities - Full Guide
3. Call Handling
What this section shows:
- Total scored calls and sentiment distribution
- Average call score and unhappy/happy percentages
- Performance by call type
- Scored calls, sentiment, and call score by user
- Call score trends over time
Why this matters:
Provides coaching insights to improve communication quality and patient experience.

Learn more about this section: Call Handling - Full Guide
4. Task Handling
What this section shows:
- Total tasks created, completed, open, and overdue
- Task completion trends
- Open tasks by created date
- Completion rate by task type
- Task performance by user
Why this matters:
Ensures AI-created follow-ups are being completed on time, preventing missed revenue.

Learn more about this section: Task Handling - Full Guide
5. Location Analytics
What this section shows:
- Call traffic across locations
- Opportunity creation and win rate per location
- Scheduling breakdown (incoming vs. outgoing)
- Unhappy customer percentage per location
- Call score and task completion by location
Why this matters:
Helps owners compare performance across locations and identify operational gaps.

Learn more about this section: Location Analytics - Full Guide
📍 Where to Find It
Navigation Path: Adit App → Call Intelligence → AI Intelligence
Related Articles
AI Coaching - Adit Call Intelligence
Overview AI Coaching in Adit Call Intelligence provides a complete view of how your front desk is performing on patient calls. It analyzes scored conversations, tracks coaching opportunities, highlights unhappy customer trends, and shows how ...
Voicemail Overview - Adit Call Intelligence
Overview The Voicemail Dashboard in Adit Call Intelligence centralizes all patient voicemails your practice receives. Each voicemail is analyzed by Adit AI to surface key insights—such as the patient’s sentiment, reason for calling, and whether ...
Opportunities Overview - Adit Call Intelligence
Overview The Opportunities Dashboard in Adit Call Intelligence helps your practice track every booking opportunity — whether it comes from new patients calling for the first time or existing patients reaching out for appointments. It shows how many ...
Calls overview - Adit Call Intelligence
Overview The Calls section is the central log of every phone interaction your practice has – answered calls, outbound calls, missed calls, and voicemails. From here you can filter call activity, review AI call analysis, and track how well your team ...
Call Tasks Overview - Adit Call Intelligence
Overview The Call Tasks surfaces all follow-up tasks Adit creates from call analysis — such as scheduling callbacks, insurance checks, billing follow-ups, and confirmations. Use this dashboard to track workloads, complete actions, and ensure no ...